README
← → o click para navegar

Panel de control centralizado para desarrolladores: proyectos, commits, tareas, despliegues e IA en un único flujo operativo.

TFM · Máster en Desarrollo Web Asistido por IA
Pantalla 01
Dashboard de proyectos
Vista principal tipo control tower. La captura muestra tarjetas por proyecto con estado por entorno (Local / Dev / Prod), tags técnicos y acceso directo a crear/editar, facilitando entrada rápida al detalle.
Dashboard
Stack tecnológico
Tecnologías utilizadas

Frontend

Next.js 16.1.6 App Router
React 19.2 Server Components
TypeScript 5 strict
Tailwind CSS 4 nuevo engine
shadcn/ui UI accesible

Backend / DB

PostgreSQL RDBMS
Prisma 7 adapter-pg
Server Actions mutación tipada
AES-256-GCM cifrado creds
Zod 4 validación

IA & Integración

Vercel AI SDK 6 RAG + streaming
Anthropic Claude proveedor cloud
Groq / Google alternativas
Ollama modelos locales
Octokit REST GitHub API
Pantalla 02
Detalle de proyecto — Tab Dashboard
Radiografía operativa del proyecto: contexto técnico, accesos por entorno, comandos clave, últimos commits/despliegues y entrada a tabs funcionales (archivos, bases de datos, tareas e IA) sin cambiar de herramienta.
Tab Dashboard
Pantalla 03
Tab Archivos — Explorador local
Explorador de ficheros locales con navegación por árbol, preview de Markdown/código y carga bajo demanda. Aplica controles contra path traversal, excluye `.git` y limita tamaño de lectura para seguridad y rendimiento.
Tab Archivos
Pantalla 04
Tab Bases de datos
Gestión de conexiones por entorno (dev/prod) con soporte multi-motor y operaciones CRUD. Las credenciales se almacenan cifradas con AES-256-GCM y nunca se exponen en texto plano al cliente.
Tab Bases de Datos
Pantalla 05
Tab Tareas — TODOs, Workflow y Actividad
Módulo operativo central: TODOs con prioridad, planificación (inicio, vencimiento, horas estimadas), calendario visual e histórico filtrable. Permite cubrir ciclo diario de ejecución y seguimiento en una sola vista.
Tab Tareas
Pantalla 06
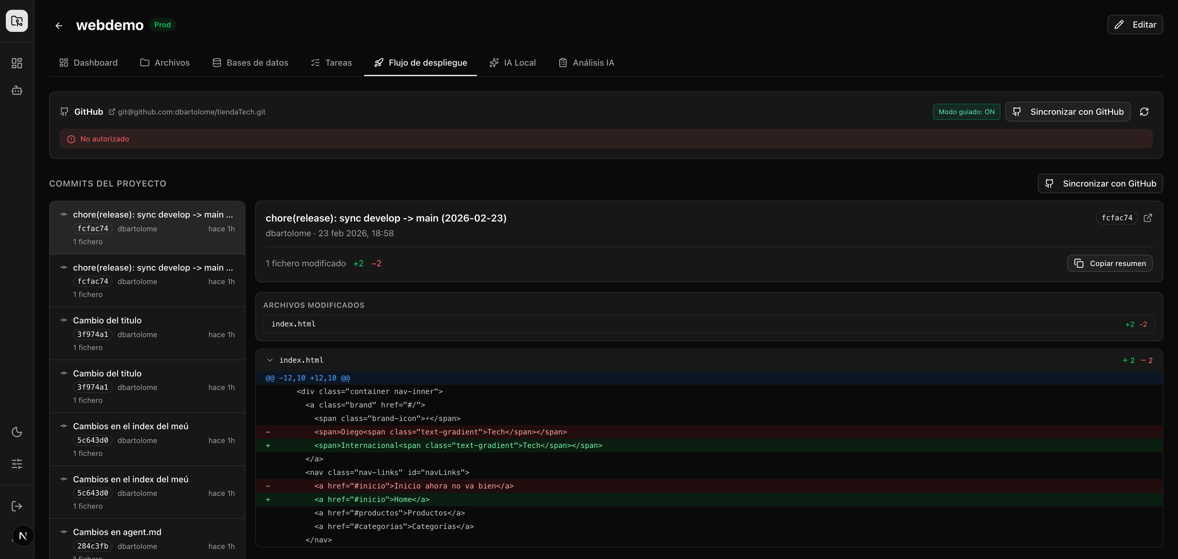
Tab Flujo de despliegue
Trazabilidad del ciclo Local → Dev → Prod con historial de despliegues y estados (success/failed/pending). Complementa el flujo Git con validaciones para reducir errores de promoción entre ramas.
Tab Flujo de Despliegue
Pantalla 07
Tab IA Local — Chat RAG con el proyecto
Asistente técnico con contexto del proyecto y soporte multi-proveedor (cloud u Ollama local). La pantalla cubre el flujo de consulta, propuesta de cambios y validación con trazabilidad de contexto usado.
Tab IA Local
Pantalla 08
Tab Análisis IA — Radiografía automática
Radiografía automática del repo: módulos detectados, señales de riesgo técnico, calidad del historial de commits y propuesta priorizada de mejoras para el siguiente sprint.
Tab Análisis IA
Pantalla 09
Vista global de commits
Consola global de commits por proyecto con diff persistido, sincronización idempotente con GitHub (Octokit) y procesamiento por lotes para respetar límites de API manteniendo buena latencia de uso.
Commits
Pantalla 10
Configuración
Panel de ajustes para integración GitHub (PAT), validación de conexión y parámetros de seguridad/entorno. Es el punto de control para preparar demos y ejecución operativa estable.
Configuración
Pantalla 11
IA Local global
Espacio de IA transversal para consultas cross-proyecto y validación rápida de decisiones técnicas. Permite soporte diario sin dependencia obligatoria de servicios externos.
IA Local global
Funcionalidades
Qué ofrece DevDash
📊

Dashboard multi-proyecto

Grid de proyectos con capturas automáticas, estado y tags

🔍

Radiografía de proyecto

Vista técnica unificada con navegación por módulos operativos

🤖

Chat RAG con IA

Consulta técnica con contexto y hoja de ruta de cambios

🐙

Integración GitHub

Sincronización de commits/diff con adaptador Octokit

💻

Terminal integrada

Ejecuta comandos locales desde el navegador

🗄️

Gestión de DBs

PostgreSQL, MySQL, SQLite, MongoDB, Redis por entorno

🔒

Seguridad

Cifrado AES-256-GCM y validación OWASP en módulos críticos

🐳

Docker listo

Compose para demo, desarrollo y entrega completa

DevDash

Un panel de control para que los desarrolladores gestionen todos sus proyectos desde un único lugar, potenciado por IA.

TFM · Máster en Desarrollo Web Asistido por IA